Hello and welcome to all the readers.
The overall progress has been good this week. It's 1st of September, time to set new monthly goal.
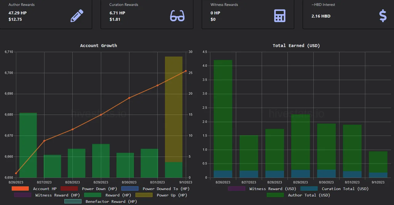
Today was #HivePUD, i powered-up 25.172 Hive.
For me consistency is the key. I do atleast one post a day and few short messages on LEO threads. I also share my posts on 'X' formerly known as twitter.
Markets are down, Bitcoin price is just above $25,700. The #Hive price is hovering on 27 cents. #LEO price is just below 4 cents.
Everyday, one of my post will be set to 100% power-up, while the remaining will be 50/50. This will help me re-gain the monthly hivebuzz power-up badge and also contribute towards my HBD goal
Short term goals for September '2023:
For monthly goals, I am going to focus on only three main tokens.
| Token | Goal to Reach | last Week (25/08) | Today (01/09) | % Achieved | |
|---|---|---|---|---|---|
| Hive Power | 6950 | 6648.586 | 6729.818 | 96.83% | |
| Leo Power | 2670 | 2301.318 | 2414.396 | 90.43% | |
| CTP Power | 93200 | 90199.245 | 90930.404 | 97.56% |
Note: liquid Leo added to Leo Power total.
New September 15th LPUD goal:
Reach 150 Leo before the next LPUD on 15th September.
| Goal to Reach | last Week (25/08) | Today (01/09) |
|---|---|---|
| 150 | 32.921 (21.947%) | 145.999 (97.33%) |
Guessing ETH price - A suprise jackpot win of 100 LEO has changed everything.
2023 Yearly Goals:
| Token | 2023 Goal | last Week (25/08) | Today (01/09) | % Achieved |
|---|---|---|---|---|
| Hive Power | 7501 | 6648.586 | 88.64% | |
| HBD Savings | 1001 | 551.281 | 561.041 | 56.05% |
| CTP Power | 100001 | 90199.245 | 90,930.404 | 90.93% |
| LEO Power | 3501 | 2301.318 | 2414.396 | 68.96% |
| Alive Power | 30001 | 21294.8405 | 21297.6405 | 70.99% |
| Sports Power | 2000001 | 1319742.69 | 1325695.131 | 66.28% |
| Actifit | 60000 | 62276.064 | 62760.476 | 100% |
| BRO | 51 | 22.02074913 | 22.1465149 | 43.42% |
| Awesome | 21 | 4.60891409 | 4.61577808 | 21.98% |
| Legion | 101 | 34.49492641 | 35.09212368 | 35.09% |
| Index | 501 | 327.16 | 327.16 | 65.30% |
| CTP Miner | 301 | 159 | 159 | 53.00% |
Note: if required, i will adjust the goals as the year progresses.
Hivestats:

Work in Progress:
My other goals as part of the Continuous improvement process
- Improving the quality of posts
- look at other subjects and communities
- improve engagement on other's post. Better quality comments
- Earn 10$ per post.
- Earn 100 CTP per post.
Games:
I will continue exploring new and existing games in 2023
- RisingStarGame - Currently on level 143. 3015+ cards in the game.
- DCity - Only one hotel. Will evaluate next year.
- DCrops - Got a free pack during pre-launch. Will start playing next year.
- Splinterlands - I have won few cards in the giveaways and also have a small amount of DEC & SPS tokens in the game. Not sure if i will play the game, but surely invest in the game.
Yes, I finally purchased the spell book. But yet to start playing daily.
Followers on Hive:
Goal 2023 - 1000 Followers
Current - 425 Followers & 324 Following [zero follower(s) added since last update.]
Thank you for reading my post
Have a nice day.
Farhad Kias
[imfarhad]
Failure is not the opposite of Success. It is part of Success. --- William Ritter
Previous Post: @imfarhad/myhivegoals-goals-and-progress-updates-rzyc3w
if you like my content, please buy me a coffee at https://www.buymeacoffee.com/farhadkias
Have you heard of ctpx?
At ctpx, everyone has a chance to win ctp tokens every hour. Every 10 websites you explore you get a chance to win. My Referral link to signup ctpx - https://ctpx.io/?ref=imfarhad - thanks.
my offer - Join using my referral link and Xplore 50 sites, i will send you 50 CTP tokens.
Note: Please do not create multiple CTPX accounts
Early Bird Offer
A brand new website (yourprofitads) is currently in pre-launch. Anyone who joins in pre-launch will earn 100% commission even as a Free member - https://yourprofitads.com/register/imfarhad