
| ๐ Tako Shop | ๐ง The UPP | ๐ฅ NFTs | ๐ฅ Channel | ๐ Posts | VR ๐ฅฝ |
July 2023 Hive Power Up Day!
Lets GOOOOOO!

We made it to another Hive Power Up Day and I don't know about you all but these summer Hive Power Up Days feel kinda special.
If Bitcoin starts to go up in price it's likely that Hive will follow that price action at some point, so these feel like good times to pick up some extra Hive wherever I can.
Not that any price is a bad price to buy some Hive, but I like to buy when it goes on sale... ๐คท๐พโโ๏ธ

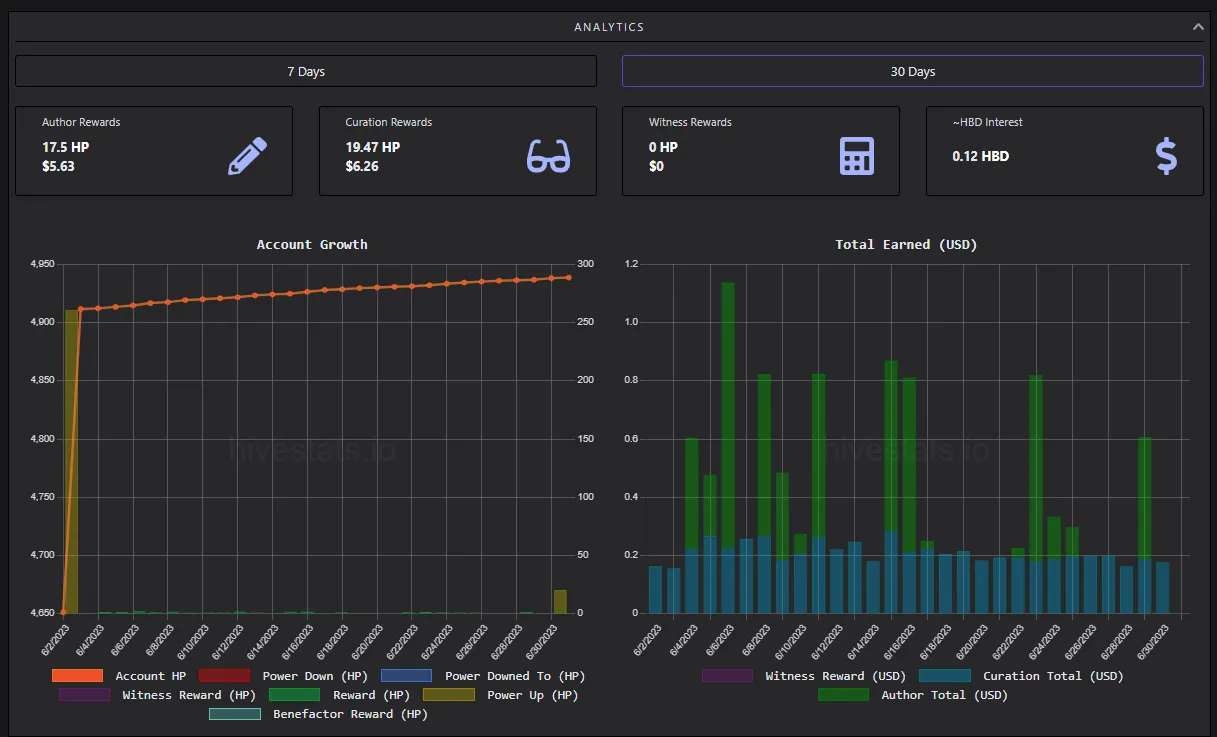
I know this is going to be a good month for me though because I actually did my power-up in time to qualify for Hive Power-Up Day!
In June I showed up late for work and powered up on June 2...
But I did do a 250 HP Power Up, which is a pretty sizable power-up for my account!
I didn't do a ton of long-form content either last month, I actually earned more in curation rewards than author rewards last month, which is actually pretty cool that that can happen if you think about it...
But here lately I've been back on the actifit grind and actifit is the heartbeat of my account so I'm sure the inspiration for some crazy content is coming yall!
And I'll be less busy learning a new job this month. ๐

20 more HP to kick things off in July though and looking forward to a great month on Hive!
I think I'll definitely hit my 5k HP goal this month and start my last stretch to reach Hive Dolphin!
Im hoping to get a lot more long-form and actifit posts out this month. I'll be powering up Hive throughout the month too, so big upvotes coming soon to a post near you!
SHOUTOUT TO ALL THE JULY BIRTHDAYS ON HIVE!!!
If you're new to the Hive power up day and don't know what's going on you can check out this video I did telling you more about Hive Power up Day!
How to Power Up Hive!
๐ STOP MISSING OUT! ๐
๐๐๐
๐๐๐
Support Tako Using the Bitcoin Lightning Network
โกโกโก
Get Paid Bitcoin to Listen to Podcasts!
The Fountain podcast app is the only app that rewards both listeners and podcasters for the value they bring to the platform.

Use the link or referral code below to support the show and set started earning Bitcoin NOW!
Link: https://fountain.fm/refer/CoinRunner7-ceb06f47c5
Referral Code: @CoinRunner7-ceb06f47c5
Tutorial: How to redeem referral codes in the fountain app!
Stream Sats to The Uncle Project!
โกโกโก
My Blog's Magical Lightning Address
Any Lightning BTC sent to this address will be converted to Hive and sent to @bigtakosensei

Support the blog using Lightning BTC by scanning the QR code above or at the lightning address: [email protected]
Thank You!



