Conflict of interest

As I mentioned in a previous post, major wars are ongoing, and the world appears to be becoming more dangerous by the day. However, in the stock market, despite the prevailing sentiment, everyone is still striving to make money. Today, I want to discuss the individuals who make decisions about wars in the US – the people who, with their votes and influence, can either initiate or end a war. But what happens when these individuals are invested in companies that profit from war? When, through my vote, I can contribute to a company in which I hold stocks, leading to a significant increase in its stock price and thereby boosting my portfolio. Is this a conflict of interest? Is it ethical? Could it make me more inclined to vote in favor of war?

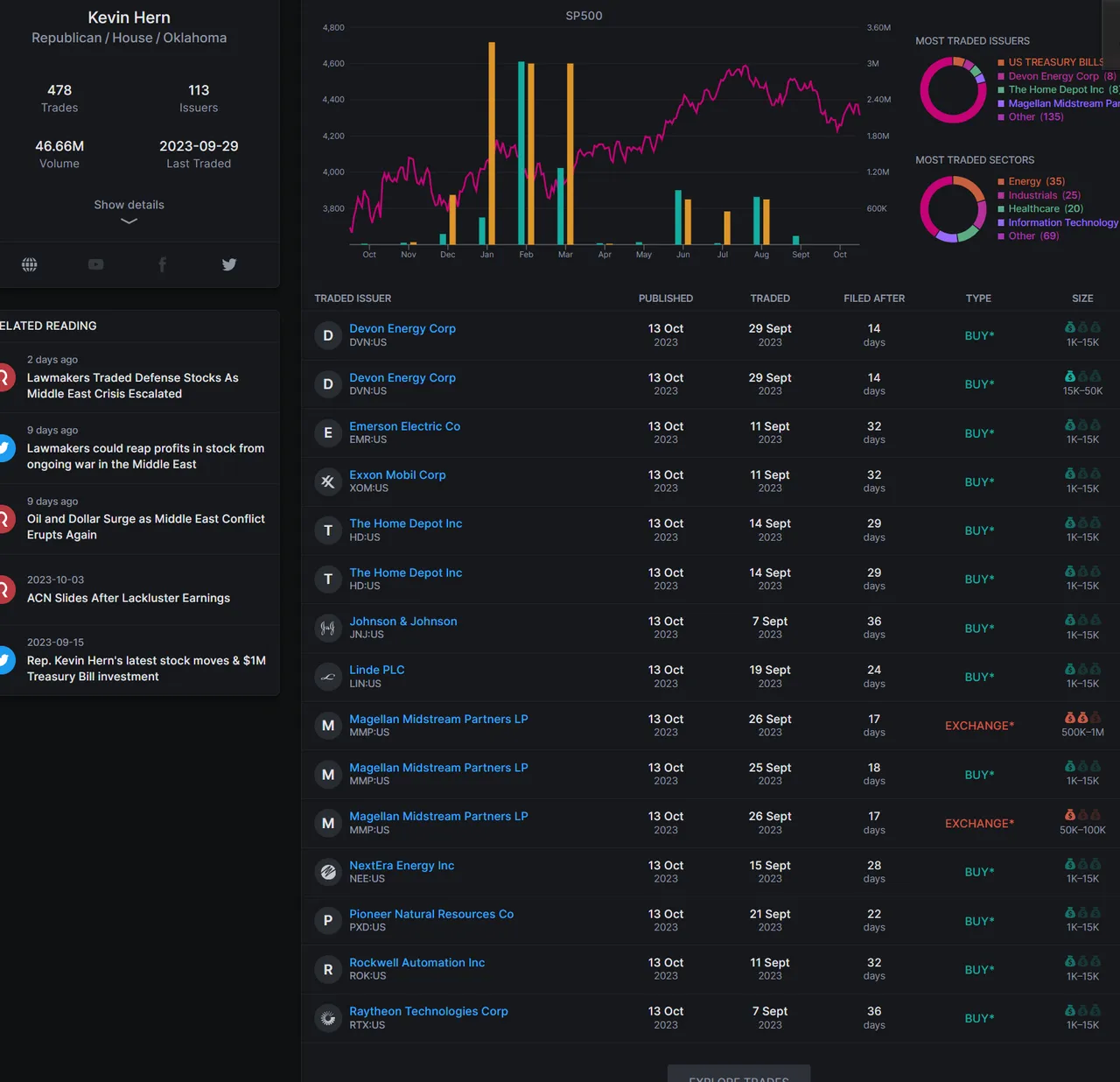
As you have correctly surmised, I am referring to the women and men in the Capitol, those whose votes and insider knowledge can wield such influence.

I haven't made a grand investigation because without much effort i found that most of the Men and Women there own stocks in the big defense sector corporations

Those are some examples of defense sector companies that members of capitol own stocks and Kevin Hern owns a in more companies.

https://en.wikipedia.org/wiki/Kevin_Hern

With a new potential war coming, we have seen Congress members of the US buying "defense" or war related stocks. In some cases days/weeks before they started.
This happened in both sides, Republicans and Democrats.

In my opinion this represents a huge conflict of interests, their votes can stop, speed up or even start a war. And at the same time they can profit out of it.

What do you guys think?
https://www.capitoltrades.com

Posted Using InLeo Alpha

H2
H3
H4
Upload from PC
Video gallery
3 columns
2 columns
1 column
10 Comments