Welcoming August with reduced July Earnings. How much did I make?

August is here! Finally!
It's been a wild ride in July. Time for blogging was much less than what I had hoped for, and some of the days I really needed to take a break. So many of my posts were @actifit report cards - the 'Walk to earn' app powered by hive.

So without any further ado, let us dive into my latest earnings report.

As always, I got to warn you, it is not fancy, it is not much.
The last few months, I was wondering if I should keep posting about my monthly income. I thought I should discontinue, but I have decided to keep on doing in on a monthly basis.

There are many users that would like to ask and they do not, or that they wish to know more about what the rewards are for taking the time to create content and/or to engage in the various platforms.

The most important thing for me is that my blogging is fun, rewarding, and educational. This has grown to become a daily habit and I enjoy myself a lot! Any rewards that come with, are simply the cherry on top of the cake :)


Already 7 months into 2023! Let's see what this month has left us to examine, to see thoroughly, to analyze and to help us decide further.

image.png

I will below analyze the earnings from my blogging activities, through:

Hive - LeoFinance

This month there was another fall to my earnings, but it was not totally unexpected.

The total amount earned for the month of June is $134.35

There is a small decrease from last month when I earned $136, and it's worth to note that my best ever month in 2023 was February where the total amount equaled to $256.


image.png

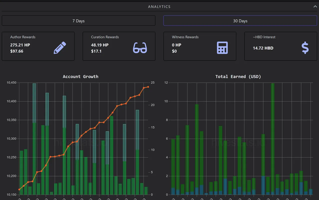
Many of the statistics derive from: https://hivestats.io

And here is the 30 days window statistics by hivestats

image.png


You may be interested in these ...🔹 If you are new in hive 🔹 presenting starryai - AI image generator app 🔹 how can a hive user find their niche community

Medium!

This has proven to be a very low income month, but at least I got more than 5$ that I pay for my Medium membership.

This month's earnings were 14,16$ - half of last month. It is worth to mention that I only published 10 posts in Medium for the month of July.

image.png

The monthly statistics decreased, I skipped a few days from posting..

image.png

For you who do not know, Medium is an author's platform where you can write posts and be rewarded as per the views of the subscribers (it costs 5$ a month to be a subscriber). You are required to give your full KYC & Tax info and get paid via Stripe on a monthly basis.

You can read here a comparison between Medium, Hive, Publish0x

Publish0x

(Referral link if you want to sign up)

This month I only made one post, and I almost did not have any time to visit the website, so you will see now how much my earning fell.
The monthly earned amount was $0.21

image.png


Other side hustles

I received no $ from Pexels donations to my images, 0 for one of my free books in gumroad and 5.28$ from AttaPoll - Surveys. I also earned 3.9$ in BCH by using Cashrain

image.png


In total the earnings of June were: $157.80

As always most of the amounts in hive are not moved, but invested in the platform itself. The earnings of publish0x are usually moved after they reach a specific treshold and the amounts of medium are transferred to my bank (and have been spent until now for personal expenses and for paying the medium subscription of 5$.)

Thank you for visiting and feel free ask me any questions or let me know of any feedback!

I would love to be able to predict how August will go, but I really am not sure.
I think it may be going sideways - without much difference than July.

Let's see!

June Earnings

H2
H3
H4
Upload from PC
Video gallery
3 columns
2 columns
1 column
9 Comments